Optimisation de l’air comprimé industriel : guide complet

Quentin Schroter
•
L'air comprimé est une ressource incontournable pour de nombreux industriels. Utilisé dans des applications variées, allant de l'outillage pneumatique à l'automatisation des lignes de production, il est souvent considéré comme le « quatrième fluide », après l'électricité, le gaz et l'eau. Cependant, son usage est énergivore : selon l'Agence de la transition écologique (ADEME), l'air comprimé peut représenter jusqu'à 10 % des consommations électriques d'un site industriel moyen. Dans certains secteurs, cette proportion peut même atteindre 30 %. Dès lors, optimiser les consommations énergétiques liées à l'air comprimé constitue un levier majeur pour améliorer la performance globale et réduire les coûts d'exploitation. Dans cet article, nous aborderons les enjeux liés à l'air comprimé, les indicateurs clés à suivre et les solutions pour améliorer son efficacité énergétique.
À quoi sert l’air comprimé en industrie ?
L'air comprimé est utilisé dans une multitude de procédés industriels. Il alimente des équipements et des outils essentiels au bon fonctionnement des chaînes de production. Parmi ses principales applications, on retrouve :
L'outillage pneumatique : utilisé pour le vissage, le perçage, le ponçage ou encore le meulage, notamment dans l’automobile ou la métallurgie.
L'automatisation des process : les vérins, actionneurs et systèmes de convoyage utilisent souvent l’air comprimé pour leur rapidité et leur fiabilité.
Le nettoyage et soufflage : couramment employés pour éliminer les poussières ou les résidus sur les pièces ou les lignes de production.
Le transport pneumatique : dans l’agroalimentaire ou la chimie, il permet d’acheminer des poudres ou granulés sans contact mécanique.
Le contrôle et régulation : certains systèmes de mesure ou de sécurité utilisent l’air comprimé comme vecteur d’action.
Polyvalent, propre et facilement stockable, l’air comprimé est donc un fluide industriel stratégique, souvent indispensable au bon déroulement des opérations.

Pourquoi optimiser son installation d’air comprimé ?
Bien que l’air comprimé soit une ressource utile et flexible, il est aussi l’un des vecteurs énergétiques les plus coûteux à produire. Optimiser son installation présente plusieurs bénéfices majeurs :
Réduction des coûts énergétiques : la production d’air comprimé est énergivore. Un système mal dimensionné ou mal entretenu peut générer des surconsommations importantes.
Amélioration de la fiabilité : une installation optimisée subit moins de variations de pression ou de pannes, garantissant une continuité de service.
Allongement de la durée de vie des équipements : réduire les efforts inutiles sur les compresseurs et le réseau permet de limiter l’usure prématurée.
Réduction de l’empreinte environnementale : consommer moins d’électricité, c’est aussi réduire les émissions de CO₂ associées.
Conformité réglementaire et accès aux aides : certaines démarches d’optimisation peuvent être soutenues par des dispositifs comme les Certificats d’Économies d’Énergie (CEE).
Optimiser son système d’air comprimé n’est donc pas seulement une question de technique, mais aussi un levier stratégique pour améliorer la compétitivité et la durabilité de l’entreprise.
Les indicateurs à suivre pour l’optimisation de l’air comprimé en industrie
Pour maîtriser les consommations liées à l'air comprimé, il est crucial de suivre des indicateurs pertinents, tels que :
Le rendement des compresseurs : cet indicateur mesure l’efficacité de conversion de l’énergie électrique en énergie pneumatique. Un rendement faible indique des pertes internes importantes (échauffement, frottements, pertes mécaniques) dans le compresseur lui-même.
Le taux de fuite : exprimé en pourcentage de l'air produit, cet indicateur permet d'évaluer les pertes liées aux fuites dans le réseau de distribution.
La pression moyenne du réseau : une pression trop élevée entraîne des surconsommations énergétiques et accroît les risques de fuites. Une pression optimale doit être maintenue en fonction des besoins réels des applications.
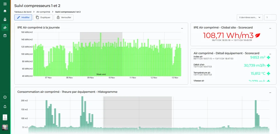
La consommation spécifique d’énergie (kWh/Nm3) : cet indicateur mesure la quantité d'énergie nécessaire pour produire un mètre cube normalisé d'air comprimé. Un suivi régulier permet d’identifier les dérives et d’agir rapidement.
Contactez nous pour optimiser votre système d'air comprimé
Comment obtenir ces indicateurs pour l’optimisation de l’air comprimé en industrie ?
Pour collecter les données nécessaires à l’amélioration de ces indicateurs, plusieurs instruments de mesure doivent être mis en place :
Les débitmètres : Ils permettent de suivre en temps réel la quantité d'air comprimé consommée et de détecter les variations anormales.
Les capteurs de pression : Ils mesurent la pression dans les différents points du réseau pour optimiser son réglage et identifier les zones de surpression.
Les analyseurs de consommation énergétique : Ils mesurent l’énergie consommée par les compresseurs et autres équipements du système, permettant d’identifier les postes les plus énergivores ainsi que d’éventuelles anomalies ou dysfonctionnements.
Les logiciels de supervision : En centralisant et en analysant les données collectées, ces outils offrent une vision globale et permettent d’identifier les axes d’amélioration, c’est le cas de la solution DAT’Power proposée par DATIVE.
Les audits énergétiques et diagnostics périodiques : Ils permettent d’analyser en profondeur l’installation, d’identifier les pertes énergétiques et de proposer des actions d’amélioration concrètes. Réalisés régulièrement, ils assurent un suivi de la performance et permettent d’ajuster les réglages en fonction de l’évolution des besoins.
Contactez nous pour optimiser votre système d'air comprimé

Comment optimiser son système d’air comprimé ?
Plusieurs actions peuvent être mises en place pour améliorer l’efficacité énergétique des compresseurs :
La récupération de chaleur : les compresseurs produisent une grande quantité de chaleur lors de leur fonctionnement. Cette chaleur peut être récupérée et réutilisée pour chauffer des locaux ou des fluides industriels, réduisant ainsi les besoins en énergie externe.
La réduction du taux de fuite : une inspection régulière du réseau et la réparation rapide des fuites identifiées permettent de limiter les pertes d'air comprimé et d’améliorer le rendement global.
Le réglage des consignes de pression : ajuster la pression à la valeur optimale pour chaque application permet de réduire les surconsommations énergétiques et de diminuer les efforts sur les équipements.
La technologie des compresseurs : le recours à des compresseurs à vitesse variable permet d’adapter la production d’air à la demande réelle, réduisant les consommations inutiles par rapport aux modèles à vitesse fixe, tout en améliorant le rendement global du système.
La modification du réseau d’air : adapter le réseau en ajoutant des compresseurs d’appoint ou en segmentant les circuits permet d’optimiser l’alimentation selon les besoins réels. Par exemple, isoler certaines zones du réseau pendant les périodes creuses (week-ends, nuits) ou utiliser un compresseur dédié pour une ligne spécifique permet de limiter les pertes et les consommations inutiles sur l’ensemble du système.
La maintenance prédictive et proactive : en surveillant l’état des compresseurs et des équipements associés, il est possible de prévenir les dysfonctionnements et de maintenir un niveau de performance optimal.

Conclusion
L’air comprimé est un vecteur énergétique indispensable mais souvent sous-estimé dans l’analyse de la performance énergétique globale d’un site industriel. Son coût invisible, car souvent noyé dans la facture d’électricité, masque des marges d’optimisation importantes. En suivant des indicateurs pertinents, en instrumentant intelligemment son installation et en mettant en œuvre des actions ciblées, il est possible de réduire significativement la consommation d’énergie liée à l’air comprimé, tout en assurant la fiabilité des processus industriels.
L’optimisation du système d’air comprimé s’inscrit donc dans une démarche plus globale de transition énergétique, au service de la compétitivité et de la durabilité des entreprises industrielles.









